Invoice B2B Help Guide
How to Create/Modify/Cancel B2B Invoice in Chanakya ERP
Create Invoice B2B Bill
- Click on Inventory Menu
- Click on Invoice B2B
A new window will popped up
- Select Billing Groups (If Multiple Counter is Maintained in Business)
- Invoice Number will be Created (Automatically & Manual Setting in Document Number Settings option)
Note: If Yow Want to create Manual Invoice, Then Press "F2" on Invoice Number to create Manual invoice
- Enter Your Invoice Date - (Current Date)
- Invoice Type : Inter State Invoice for Out of State (IGST will be Applicable) and Intra State Invoice for Same State (CGST & SGST will be Applicable)
- A/c Balance : Previous A/c Balance of Particular Buyer will be Fetched (Cr. & Dr.)
- Payment Mode : "Cash" & "Credit" Two Modes are available for Buyers.
- Salesman: Press "F12" to Select Salesman from Salesman List
- In Reverse Charge Option Choose "No"👇👇👇
In Normal Billing, Reverse Charge Should Be "No"
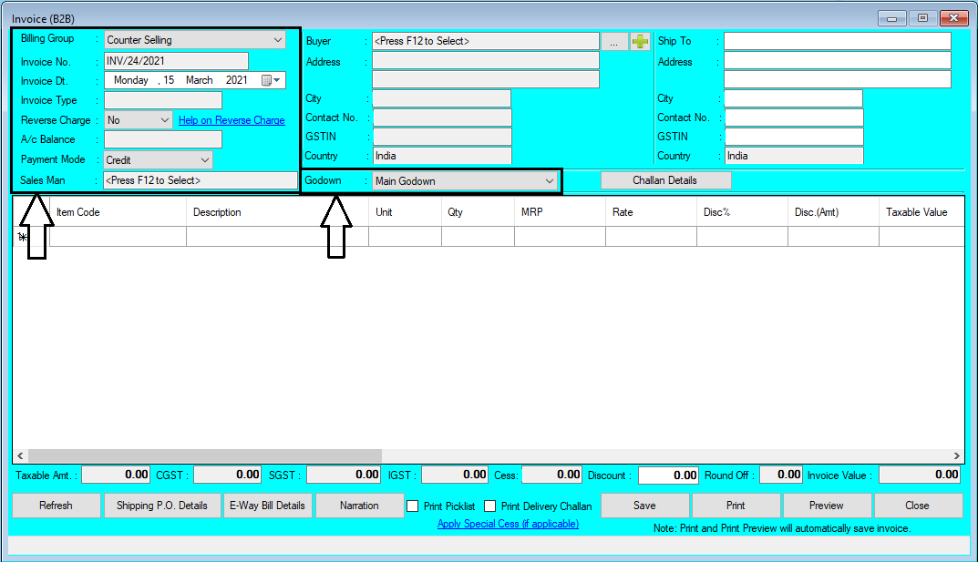
- Godown : You can Select Godown from which Sale is Being Processed, Mainly Main Godown is Selected (Multiple Godown cases, If Applicable in your Business) as shown in below image
Note:- Now you can Manually Enter Invoice Number by Pressing "F2" on Invoice Number, You should not Enter Billed Invoice Number.
- Buyers: Press "F12" Key to Open Buyers List, Select/Double Click to Select Particular Buyers for Invoice B2B Billing, as shown in below image
- Again Press "F12" Key on Search Party Box, a New Pop-up Window will open where you will find Creation of Party Master Panel (Create Buyers Details), as shown in below image
- Click on Three Dot (...) or Press on (+) Button to Create Buyers, Press "F12" Key to Open Buyers List where you can Select Previous Buyers List, as shown in below image
- If "Ship To" Details will be same as Buyers details, It will be Automatically Fetched when Buyers Details is Added, and in some Cases Addresses are different then You can Add "Ship To" Details Different from Buyer Details,as shown in below image
- In Item Code Enter Item code of Item (if remembered) or Enter "First letter of description" about your product and press "Enter Button" your item will be listed in new window. OR
- Enter (%) Sign and Press "Enter Button" all your item will be listed in New Pop-up Window, as per shown in Image below OR
- If You are Using Barcode Scanner while Billing, then Simply Scan the Barcode of that Particular Item and it Will be Automatically Fetched through Barcode Reader.
- Select Item from List and Press "Enter Button" or Click on "Select" Button.
- You can use Down Arrow (↓) and Up Arrow (↑) Key to select Products/Items
- Enter Quantity
For adding more item do the same process
- Taxable Amount, GST applicable (CGST & SGST or IGST), Cess charge, Overall Discount & Round Off will Calculate Invoice Value.
- Payment Mode is either Cash or Credit,if Cash then cash will be Automatically Managed in Buyers Ledger, If Credit then it will Show in Dues in Buyers Ledger Later You have to Create Receipt Voucher
- Print & Preview Option will Auto save the Bill while Save Button will Manually Save the bill, as shown in below image
- Press "F11" Key to "Open Additional Details" Option where You can Add Model No., Serial No., Brand and Warranty details, You can also "Add Service Description", Click on OK button to Show this Additional Details on bill, as shown in below image
- Press "F10" Key a Message will display "Do you want to add this Item in Sort order List?", "Yes" & "No", If "Yes", Particular Item will be Added in Sort Order List of "Purchase Order", where You can make Purchase order of that Particular Item, as shown in below image
- Press "F9" Key to "View Item Information", in which you will find that Particular Item details, Last Purchase Price, Last Sale Price, Profit (In %) & Profit(In Rs.), as shown in below image
- Press "F8" to open Change GST Rate window, where you can Apply New GST Rate at Particular Product, as shown in below image
- Press "F7" to Open Salesman List, from where you can Select Salesman for that Particular Invoice, as shown in below image
- Click on Shipping Details (If Any) to Open Shipping/Transport Details, Add the following Details Click on OK Button to Save the Information in Particular Bills, as shown in below image
- Click on Apply special Cess (If Applicable) to Open Enter Special CESS Window, in which you can Set Special CESS in Percentage and Click on OK Button to Apply Following CESS % in that Particular Bill, as shown in below image
- You can View Particular Item/ Product Stock at Bottom Left Corner of Window, as shown in below image
- If you want to change MRP of Particular Item during Invoice B2B then Simply type Amount in MRP section and Click Enter Button, a Message will be displayed "Do you want to update Rate According to MRP?", "Yes" will update Rate (Invoice B2B Price) according to MRP and "No" will only update MRP, as shown in below image
- If you want to change Rate (Invoice B2B Price) Without GST then Click on "Yes" New Rate will be Excluded GST (12500 + 12% GST = 14000), "No" for Adding GST after Price Value, as shown in below image
- "Print Pick List" & "Print Delivery Challan" is available at Bottom of Same Window, Where You can Check Box the Required Fields to Print the Same Section as Selected, as shown in below image
- If Bill Invoice Value Crosses Rs 50,000 and Invoice is Inter State Invoice then "E-way Bill is Recommended for that Particular Invoice and it is Displayed at Left Bottom Corner of the window with a message "E-Way bill is recommended for this Invoice", as shown in below image
- You can Add Narration on Particular Bill in Default and Custom Mode, In Default Mode 5 Lines are Mentioned to Add Narration, you can add in those five lines, as shown in below image
- In Custom Narration Mode 5 Lines are Mentioned and you can Get Last Invoice Narration or Last Narration of Particular party can be also Fetched by Clicking on it, you can add in those five lines, as shown in below image
- Click on Save Button to Save the Particular Bill, a message will be displayed on Screen "Successfully Saved with Invoice No.", as shown in below image
- At Bottom of Window After Save Button, there are Option of "Print" and "Preview" of Particular Invoice.
- While Clicking on Print Button, Print of that Particular Invoice will be Printed out by Default Printer (Printer which is installed to that particular System), and automatically it will also "Save the Invoice"
- While Clicking on Preview Button you will get option of Viewing the bill before Printing, You can Preview the Invoices and Particular Invoices can be Exported in Multiple Extension and can also be Send as an Attachment File through Email as shown in below image
Invoice B2B Creation with Challan Details
- Now Generate B2B Invoice Using Challan Details for Particular Buyers
- First Select the Buyers Details By Pressing "F12" Key (Note that:- Challan Created for Particulars Buyers details will be only selected)
- If You have Not Selected Buyers before Selecting Challan then one Message will be displayed "Please select Buyer before selection of challan".
- After Selecting Buyers details, then Click on "Challan Details", A Pop-Up will openfor selecting Challan Information, as shown in below image
- Press "F12" to select Challan details, Unbilled Challan details will be visible with details, as shown in below image
- Click on "Add Challan" Button to Show the challan details with Item Description, as shown in below image
- Click on "Continue" button to Add the Challan Details with Item Description in Invoice B
Note: In Tools Section open Misc. Settings there Select Business Segment as "Pharma" and Save it and Restart the Software (Logout & Login One Time)
For Pharma/Medicine Business Segment
- Batch Number, Cases according to Quantity, Bonus Entry (Scheme Option) will be enabled, as shown in below image
- Scroll Right to View More Options for Medical Segment Like Mfg Date and Expiry Date will be visible, as shown in below image
- In Item Code Enter Item code of Item (if remembered) or Enter "First letter of description" about your product and press "Enter Button" your item will be listed in new window.
- Enter % and press "Enter Button" all your item will be listed in new popped up window, as per shown in picture below
- Select Item from List and Press "Enter Button" or Click on "Select" Button.
- You can use Down Arrow (↓) and Up Arrow (↑) Key to select Products/Items
- Enter Quantity
- Batch Wise Sale option will be open when Batch will be Selected (If Previous Batch has been changed), you can select from Open Batch List from Pop-Up Window, as shown in image below
- Selecting Batch Number will Automatically Fetched Mfg. Date and Expiry Date
- Rate Mode will be Enabled when Enabling "Set Batch Wise Sales Price" in Misc settings Menu and it will be visible in B2B Invoice, as shown in image below
- These Different Rates of Item could be set during Purchase of that Item and can be fetched here, in B2B Invoice
Note: In Tools Section open Misc. Settings there Select Business Segment as "Others" and "Enable" the Fold Management and Save it and Restart the Software (Logout & Login One Time)
For Garments/Textile Business(Fold Management)
- "Enable" Fold Management and "Enable" Rate Wise GST Slab (MRP/Sale Price<=1000:5% GST & MRP/Sale Price > 1000:12%) in Misc. Settings in Tool Menu Section
- After "Enabling" Fold Management, You will see in Invoice B2B (Fold and Fold Quantity) is active with Total Quantity (Calculated as Fold X Fold Quantity = Quantity) as shown in below image
- GST will be Calculated Automatically after Enabling Rate Wise GST Slab in Misc. Setting, It will be Fetched according to the Sale Rate/MRP, as shown in below image
Modify B2B Invoice
- Open Invoice B2B in Inventory Menu
- Press "F12" Key on Invoice Number to Open Invoice B2B List, in Pop-Up Window where You can Find all Previous Invoices.
- Invoices Which you want to Modify/Edit, then Select/Double-Click on Particular Invoice to Open in Modify Mode , as shown in below images
- Selected Invoice will be Opened in Modify mode to Edit any part of Invoices, After Editing/Modifying Invoices, Click on Save Button to Save the Modify changes in the bill, as shown in below image
- After Saving the Invoices, a Message will be displayed "Successfully Invoice Modified", Click on OK Button, as shown in below image
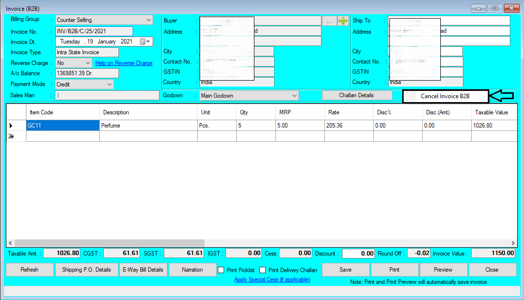
Cancel Invoice B2B
- Open Invoice B2B in Inventory Menu
- Press "F12" Key on Invoice Number to Open Invoice B2B List, in Pop-Up Window where You can Find all Previous Invoices.
- Invoices Which you want to Modify/Edit, then Select/Double-Click on Particular Invoice to Open in Modify Mode , as shown in below images
- Selected Invoice will be Opened in Modify mode, Right Click on Blank Color Area (Color), "Cancel Invoice B2B" Message will be viewed, as shown in below image
- After Clicking on "Cancel Invoice B2B" Button a New Pop-Up Window will open which will ask "Reason of Cancellation of Invoice B2B" you will have to provide Reason of Cancel/Delete in Message Box, If you have to Release Invoice Serial Number then Select Check Box (By default Check Box is Selected), if not then Uncheck Check Box and then Click on "Cancel Invoice" button, as shown in below image
- After Clicking on "Cancel Invoice" of Particular Bill, a Message will be Displayed on Screen "Successfully Invoice Cancelled" , as shown in below image
For More Query/Support, Feel free to Generate Ticket or Call us on +91 8447740155
Thank You !







































Comments
Post a Comment